股票分析今天走势分析-4元投资买涨买跌的app-【东方资本】,股指期货合约标的是__,中国股票投资顾问公司排名 ,炒股配资知识网

0571-85123400

解決方案

ENTERPRISE INTRODUCTION

行業/方案背景

傳統老化工廠、老化實驗室中各要素都是互相獨立的,每個設備都是數據孤島,彼此不連接,這種現狀導致老化工廠在大量任務以及大量設備同時運行時效率低下、出錯概率高、管理壓力大、數據追溯難,亟需數字化轉型以提高運轉效率以及便于數據管理分析與追溯。

方案概述

隨著物聯網、移動互聯網、大數據、云計算技術的應用,各行各業都在向著數字化、智能化方向發展,新技術的運用可以提高產業效率,降低成本,為行業帶來更大的價值。


目前消費電子、5G通信、新能源汽車、軍工航天等行業發展快速,對芯片、電子元器件的需求越來越大,器件生產廠家的產線設備、人員、任務都處于滿負荷運轉中,但是傳統老化測試工廠還是停留在以前的紙質表格管理模式,設備、人員、任務等各要素都是互相獨立的,每個設備都是數據孤島,彼此不連接,這種現狀導致老化測試工廠在大量任務以及大量設備同時運行時效率低下、出錯概率高、管理壓力大、數據追溯難,亟需數字化轉型以提高運轉效率以及便于數據管理分析與追溯。目前老化工廠、老化實驗室存在著以下主要問題:

  • 設備是數據孤島,不能集中監控、集中數據管理

  • 任務根據人工巡視結果排產,導致設備利用率和任務完成率低

  • 全流程紙質操作,不便于后期統計整理

  • 任務多、設備多、人員多時三者的管理問題凸顯、亟待提升效率

  • 中間過程與數據追溯困難

  • 基于數據驅動的老化流程質量管控、數據統計、數據分析基本不可能實現

中安電子為解決用戶在老化測試過程中的效率低下以及設備人員任務管理問題提供了高性價比的數字化系統--可靠性智能物聯平臺。


可靠性智能物聯平臺是一個利用物聯網、大數據分析、云計算技術對老化工廠的人員、任務、設備以及配件進行數字化管理與統計分析的智能平臺。通過可靠性智能物聯平臺可以把老化工廠的各要素數字化起來,這樣設備、人員、任務以及配件的數據都統一到平臺,平臺提供數據統計分析、失效率分析、設備管理、任務管理、消息提醒以及數據追溯等功能。

  

可靠性智能物聯平臺如圖所示,包括設備、服務器、WEB應用和APP應用。設備通過設備API接口與服務器通信,老化工廠中的每臺設備都是通過物聯網技術源源不斷的把數據傳輸到服務器,用戶使用WEB應用對老化工廠的人員、任務、設備和配件進行管理、分配和數據查看以及數據分析。特別地,如果使用公有云方案,可靠性智能物聯平臺還提供APP或者小程序應用。



01


設備包括上位機軟件、烘箱、電源、驅動板等核心部件,設備通過上位機軟件進行邏輯控制、器件編輯、老化、數據采集、數據管理等,上位機還具有對外的數據接口,包括數據API接口和Modbus TCP接口,兩個接口開放了設備上的基礎數據,包括設備類型、設備ID、設備狀態、通道狀態、通道老化數據、設備報警數據、任務ID、人員ID、失效數據等,上位機通過數據API接口主動發送數據到指定服務器以實現設備物聯的功能。



02


數據采集代碼和WEB業務代碼部署于服務器中,服務器是整個系統的核心,包括接收與處理上位機API接口數據、數據存儲、數據分析、數據安全、對外接口、處理WEB業務需求等模塊。服務器具有高安全性、高擴展性和高穩定性。


數據采集代碼和WEB業務代碼也可以部署在用戶自有的服務器上,中安電子采用Docker容器技術可以快速實現代碼部署,節約大量部署調試時間。






03



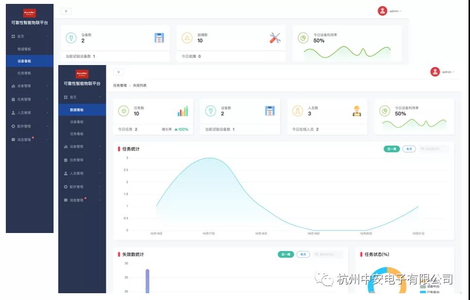
WEB應用包括WEB SaaS應用、大數據展示,WEB SaaS應用提供設備集中管理與數據查看,用戶管理與用戶權限、任務管理與任務數據查看、任務分配、配件管理、消息提醒等功能,大數據展示以更動態、更透明、更生動的方式展示工廠的各種實時數據以及統計分析數據。


WEB應用同時也開放API接口,可以直接對接用戶ERP、MES上層系統,用戶也可以調用API把可靠性智能物聯平臺的功能集成到自己的平臺系統中。

 

WEB應用包含以下功能模塊:

 

1、人員管理

人員管理模塊提供管理員在系統中添加刪除編輯老化工廠的操作員的功能,并且可以分配權限,不同權限的人員登錄后看到的模塊是不同的。



2、設備管理

設備管理模塊提供添加/刪除/編輯設備、查看設備狀態、通道狀態、通道數據查看、設備報警消息以及維護消息等功能。通過設備管理模塊可以對設備進行集中管理、集中監控、方便數據查詢與追溯。



3、任務管理

任務管理模塊提供任務添加/編輯/刪除、任務分配設備與通道、任務狀態查看、任務數據查看、失效數據查看等功能。任務管理模塊可以實現手動分配任務到指定空閑的設備與通道。任務管理模塊支持基于任務的數據查詢,以及該任務在設備以及通道的完成情況展示等。



4、配件管理

配件管理模塊提供配件添加/編輯/刪除、配件數量、配件關聯設備通道、配件實時庫存顯示等功能。


5、消息管理

消息管理模塊提供消息的及時推送與提醒、包括設備報警消息、任務失效消息、任務分配消息、任務完成消息以及設備空閑消息等,在消息模塊展示以及彈窗提醒。




6、數據統計與分析

數據統計與分析模塊提供設備、任務、人員、配件等的數據統計分析以及基于曲線、柱狀圖、餅圖等方式的可視化展示。



7、大數據展示

大數據展示提供基于大屏幕顯示的數據統計與分析,以更動態、更透明、更生動的方式展示工廠的各種實時數據以及統計分析數據。





解決方案價值/亮點

  • 支持任務、設備、人員、配件的統一管理與數字化

  • 支持私有化部署、開箱即用、部署周期短
  • 支持單任務多設備多通道數據采集與數據統計分析
  • 支持多任務單通道數據采集與數據統計分析
  • 支持多設備動態擴容、設備物聯、數據追溯
  • 支持基于設備物聯網數據的手動排產/排任務
  • 支持即時消息提醒與推送
  • 支持任務、設備、人員的數據統計與分析、可視化


為了幫助老化工廠快速實現工廠數字化、智能化,我們提供可靠性智能物聯平臺,支持私有化部署,開箱即用,老化企業可快速實現老化工廠數字化,透明化,提高設備利用效率,提高人員、任務管理效率,降低成本。

下載解決方案
中安電子微信公眾號 中安
? 2009 - 2017 杭州中安電子版權所有 浙ICP備08112330號 | 網站建設翰臣科技